Logfire example which connects to SigNoz instead of Logfire
The following script is a test script for using the Logfire library to send traces to a SigNoz instance instead of Logfire’s own backend. It demonstrates how to set up environment variables for the OpenTelemetry Protocol (OTLP) exporter to point to a SigNoz endpoint, and how to create nested spans for tracing different parts of a hypothetical order processing function.
For the SigNoz setup, see Signoz standalone docker-compose with Traefik config.
example.py
#!/usr/bin/env python3
import os
import logfire
# Configure environment variables
os.environ['OTEL_EXPORTER_OTLP_ENDPOINT'] = 'https://http.signoz.mydomain.com/'
# Configure Logfire
logfire.configure(
send_to_logfire=False,
)
# Example function with nested spans
def process_order(order_id: str, user_id: str):
with logfire.span('validate_order'):
# Simulate validation
print(f"Validating order {order_id} for user {user_id}")
with logfire.span('process_payment'):
# Simulate payment processing
print(f"Processing payment for order {order_id}")
with logfire.span('call_payment_gateway'):
# Nested span example
print("Calling payment gateway API")
with logfire.span('fulfill_order'):
# Simulate order fulfillment
print(f"Fulfilling order {order_id}")
# Main execution
if __name__ == '__main__':
with logfire.span('main'):
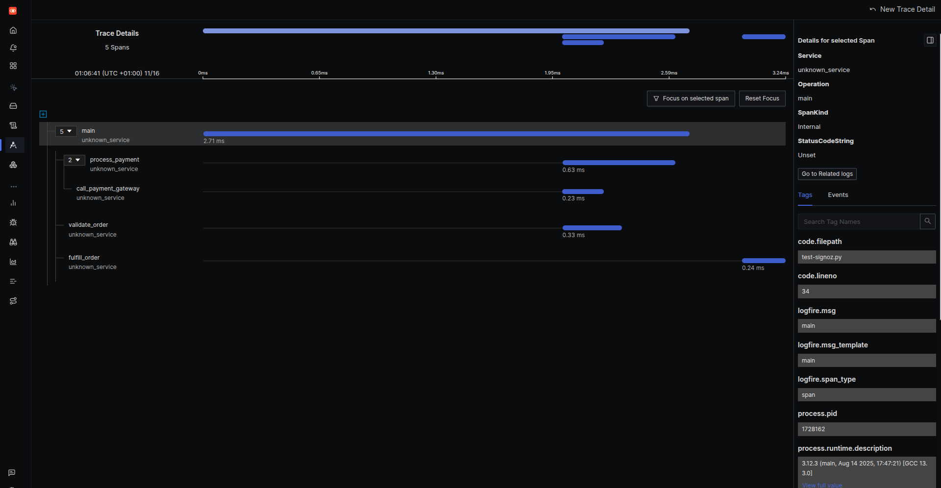
process_order('12345', 'user-67890')This is how it looks in SigNoz:

Check out similar posts by category:
Python, Monitoring
If this post helped you, please consider buying me a coffee or donating via PayPal to support research & publishing of new posts on TechOverflow